What is the best BI Platform to harness the power of AI in 2026? My DeepAgent's Perspective on How AI-Assisted Development on The Zuar DXP Outpaces Traditional BI
Zuar DXP + any code assist LLM turns data-savvy analysts into full-stack BI application deployers — no dedicated engineering team required.
Key Takeaways
- Traditional BI platforms hit a ceiling. The vendors occupying Gartner's Magic quadrant for Business Intelligence, i.e. Microsoft's Power BI, Salesforce's Tableau, and Qlik's Qliksense, excel at standard dashboards but buckle under complex, interactive applications that require custom logic, advanced visualizations, and multi-query coordination.
- Zuar DXP's "Block" and "Job" are blank canvases. Portal's Block widget and Runner's custom Job give data teams unlimited flexibility — HTML, CSS, JavaScript, D3.js, Python, SQL, and BASH — all within a governed, secure framework.
- AI coding assistants change who can build what. Paired with LLM-powered assistants like Abacus.AI's DeepAgent, Zuar DXP turns data-savvy analysts into full-stack BI application deployers — no dedicated front-end or back-end engineering team required.
- We built the proof. The RJHE (The Runner Job Health Explorer) is a production-grade operational dashboard with 12 coordinated queries, D3.js lineage diagrams, Gantt swimlanes, and cross-visualization interactivity — all created inside a single Portal Block with AI assistance.

Introduction: BI Platforms Need to Evolve — Or Get Out of the Way
Every few years, the business intelligence industry reaches an inflection point. The shift from on-prem to cloud was one. Self-service analytics was another. Today, we're standing at the next one: AI-assisted BI development on open, extensible platforms.
The question facing BI leaders is no longer "Which tool makes the prettiest charts?" It's "Which platform gives my team the most leverage when paired with AI?"
That question led us to build something we couldn't have built elsewhere — and to build it in a fraction of the time anyone would expect. The RJHE (The Runner Job Health Explorer) is a fully interactive operational dashboard running inside Zuar Portal, and it represents a new paradigm for what "BI" can actually mean.
1. What We Built — and Why It Matters
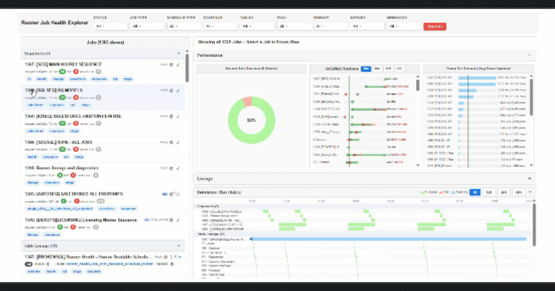
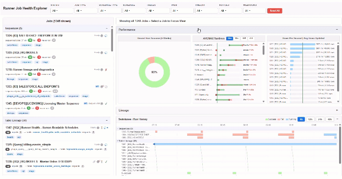
The Runner Job Health Explorer is a comprehensive monitoring and diagnostics dashboard for Zuar Runner, the data pipeline engine at the heart of Zuar DXP. Runner orchestrates hundreds of jobs — API pulls, database syncs, SQL transformations, Python scripts, file transfers — and operations teams need deep visibility into how those jobs perform, how they relate to each other, and where problems emerge.
Here's what The RJHE delivers inside a single Portal page:
Nine multi-select checkbox filters with AND logic, letting users slice by job type, status, schedule, tag, data source, and more — simultaneously. Not dropdown menus. Not single-select parameters. Real multi-select checkboxes that compound. But here's what makes them remarkable: while these filters look and function exactly like the familiar dropdown checkbox filters every BI user already knows, they're doing something far more sophisticated behind the scenes. Several of these filters are actually constructing a selection with complex conditional rules and logic on every single checkbox click. Some are searching packed string and CSV fields for "contains" matches rather than simple equality checks. Some include recursion into the relationship structure — traversing parent-child job dependencies to resolve which jobs should be included. And some do all of the above on every interaction. This is where Zuar surpasses other BI platforms. In others, dropdown filters click to include or exclude rows based on simple matching. You cannot — to our knowledge — compound dropdown selections that all look and act the same way but have variations of contains searches, relationship lookups, and recursive traversal to construct a selection list. This level of behind-the-scenes complexity while maintaining a simple, familiar UI is unique to Zuar's code-first approach.
Three collapsible analytical sections:
- Performance — Run Success donut charts showing pass/fail/warning ratios, dumbbell charts comparing median vs. P95 runtimes, and rows-per-second throughput charts.
- Lineage — Interactive D3.js/Dagre wire diagrams that trace upstream and downstream job dependencies. Zoom, pan, click-to-select, hover tooltips — the full interactive experience.
- Swimlanes — Gantt-style timeline views showing job execution patterns across time, color-coded by status, with overlap detection.
Cross-visualization job selection. Click a job in the lineage diagram and every other visualization — donuts, dumbbells, swimlanes — updates to highlight that job's data. Click a bar in the runtime chart and the lineage diagram centers on that node. Everything talks to everything. And just like the filters, these cross-view interactions appear to be standard click-to-filter behavior — the kind of interactivity users expect from any modern dashboard. But under the hood, each click triggers the same sophisticated selection-construction engine: resolving contains matches against packed fields, performing recursive lookups through the dependency graph, and applying compound conditional logic — all in real time, on every single click. Other BI tools simply can't replicate this. Their cross-filtering is limited to passing simple field values between charts. Zuar's code-first architecture lets every interaction carry as much logic as it needs while still feeling effortless to the end user.

A detail-rich INFO modal that surfaces comprehensive job metadata, configuration, last-run statistics, schedule details, and error messages — on demand, for any job, without leaving the page. What makes this modal particularly powerful is its conditional display logic: different job types, different statuses, and different error states all trigger different layouts and content within the same modal. A failed Python job surfaces its traceback and retry history. A scheduled API pull shows its endpoint configuration, authentication method, and last response code. A transformation job displays its SQL definition and upstream dependencies. This kind of context-aware, conditional rendering is effortless in Zuar — it's just a few lines of JavaScript evaluating the job's properties and adjusting what gets shown. In other BI platforms, achieving this type of conditional layout and display logic within a single modal component is notoriously painful. You're fighting parameter actions, visibility toggles, calculated fields for show/hide logic, or — more often — giving up and building separate detail pages for each scenario. In Zuar, one modal handles everything because it's just front-end code with full access to the data.
All of this is powered by 12 distinct queries coordinated in real time, mixing materialized analytical tables (refreshed hourly by Runner itself) with live queries for up-to-the-second status data.
2. Why This Couldn't Exist in Traditional BI
Let's be specific. This isn't a generic "flexibility" argument. Here are concrete capabilities in the Runner Job Health Explorer that the major BI platforms cannot replicate:
Custom HTML/CSS/JavaScript Blocks
Zuar Portal's Block widget is a blank canvas — a full HTML/CSS/JavaScript environment embedded within the governed Portal framework. You write code. The code renders. It has access to Portal's query results, theme variables, user context, and authentication layer. There is no "extension SDK" with a limited API surface. There is no marketplace plugin to install. It's a browser runtime with data.
Tableau's Extensions API and Power BI's custom visuals both impose significant constraints: sandboxed iframes, limited data access patterns, mandatory packaging and deployment workflows, and rigid communication protocols.
D3.js and Advanced Visualization Libraries
The lineage wire diagrams in The RJHE use D3.js and Dagre — the same libraries used by major tech companies for network visualization, dependency graphs, and flow diagrams. In a Portal Block, you simply import the library and write your rendering code. The visualization is a first-class citizen of the page, not a bolted-on widget fighting the host platform's DOM.
Try building a Dagre-layouted, zoom-and-pan-enabled, click-interactive directed acyclic graph in Tableau. You can't. Power BI's custom visuals could theoretically embed D3, but the sandboxing, data serialization overhead, and rendering constraints make anything beyond basic charts a painful exercise.
Multi-Query Coordination
The RJHE consumes 12 queries simultaneously — some returning job metadata, others returning run history, others returning lineage edges, others returning schedule information. The JavaScript in the Block orchestrates these results, joins them client-side where needed, and distributes the combined dataset to multiple visualization components.
Traditional BI tools are built around a one-data-source-per-visualization paradigm. Blending multiple precision queries into a single coordinated view requires workarounds — excess calculated fields, setting 'relationships' that behave unpredictably, data blending hacks, or pre-joined data models — that quickly become fragile and unmanageable at this scale.
Embedded Business Logic
The dashboard doesn't just display data. It reasons about it. Status icons change based on compound conditions. Runtime thresholds trigger visual warnings. The lineage diagram computes transitive dependencies. The swimlane view detects scheduling conflicts. This logic lives in JavaScript, right next to the rendering code, with full access to the data.
In standard BI tools, business logic is either pushed entirely into the data layer (requiring upstream transformation for every UI behavior) or limited to the platform's expression language (DAX, LOD calculations). Neither approach supports the kind of rich, interactive, event-driven logic that modern operational dashboards demand.

3. Zuar DXP: The Platform That Lets AI Do Its Best Work
The Runner Job Health Explorer is impressive, but the real story is how it was built. The answer is Zuar DXP plus an AI coding assistant — and the combination is more powerful than either component alone.
What Zuar DXP Handles (So AI Doesn't Have To)
Building a production BI application involves enormous amounts of infrastructure, security, and framework code that has nothing to do with the actual analytics. Zuar DXP absorbs all of it:
Front End — Zuar Portal provides:
- SSO and Identity Provider integration with full user management
- Admin-defined datasource connections with Row Level Security enforced at the connection level — not the query level, the connection level
- Page, navigation, and theme frameworks so every custom Block automatically inherits branding, layout, and responsive behavior
- GUI builders and templates for common elements — filters, parameters, tables, menus — so you only write custom code when you need custom behavior
- Writeback and workflow triggers so dashboards aren't just read-only — they can kick off actions
- JavaScript and asset management systems for organizing custom code across the portal
- A native AI Chatbot Analytics assistant for natural-language data exploration
Back End — Zuar Runner provides:
- Universal data acquisition — connectors for APIs, databases, flat files, cloud storage, and custom endpoints
- Output to any relational database or JSON structure
- Intelligent endpoint scanning with configurable sampling, automatic schema detection, and auto-normalization
- Full automation and orchestration — sequencing, scheduling, monitoring, conditional triggers, webhooks, and API endpoints
- Custom job types — SQL, Python, and BASH jobs that can be hand-coded or AI-generated
- An obfuscated credentials system that keeps secrets out of job configurations and logs
- File management with RCLONE integration and XSVRE for structured file operations
And critically: single-tenant isolated instances. Every Zuar DXP deployment is its own environment — fully customizable, deployable on-premises or Zuar-hosted. No shared infrastructure. No noisy neighbors. No platform limitations imposed by multi-tenant architecture. This isolation is also what makes Zuar DXP the ideal foundation for organizations that aspire to deeper custom AI integrations — including agentic AI systems, specialized models, and domain-specific AI agents. These kinds of integrations are blocked or severely limited on multitenant BI stacks, where shared infrastructure creates security boundaries, performance contention, and policy restrictions that prevent custom AI agents from operating with the access and autonomy they need. Single-tenant isolation means you can deploy custom AI agents that interact directly with your data, your pipelines, and your dashboards — without the security concerns or performance degradation that plague shared environments.
What AI Handles (Because the Platform Makes It Possible)
With all of that infrastructure handled, what's left for the AI coding assistant? The creative and analytical work — which is exactly where LLMs excel:
- Designing the layout and interaction model for complex dashboards
- Writing D3.js visualizations that encode data into meaningful visual forms
- Building the JavaScript orchestration layer that coordinates multiple queries
- Implementing business logic rules for status detection, threshold alerting, and dependency analysis
- Iterating rapidly on user feedback — "make the donut chart clickable," "add zoom to the lineage view," "show a tooltip with the last error message"
The platform provides the canvas, the data, and the guardrails. The AI provides the code, the creativity, and the speed.
4. The "Block" and the "Job" — Twin Blank Canvases
This is the architectural insight that makes Zuar DXP uniquely well-suited for AI-assisted development:
Portal's Block is a blank canvas for the front end. Any HTML. Any CSS. Any JavaScript. Any library. If it runs in a browser, it runs in a Block. But unlike a raw HTML page, the Block inherits Portal's authentication, theming, data connections, Row Level Security, and navigation framework. You get the freedom of a blank page with the governance of an enterprise platform.
Runner's Job is a blank canvas for the back end. SQL, Python, or BASH — whatever the task requires. But unlike a raw script on a server, the Job inherits Runner's scheduling, monitoring, credential management, logging, error handling, and orchestration framework. You get the power of custom code with the reliability of a managed pipeline.
For the Runner Job Health Explorer, this meant:
- 12 Runner Jobs (a mix of SQL transformations and Python scripts) compute the materialized analytical tables — recursive lineage traversal, effective schedule calculation, runtime percentile analysis, and status aggregation. These run on an hourly schedule, automatically, with monitoring and alerting.
- 1 Portal Block consumes the results through 12 query definitions, orchestrates the visualizations, handles user interaction, and renders the complete dashboard experience.
An AI assistant wrote the code for both sides. The platform made sure that code ran securely, on schedule, with proper authentication, in an isolated environment, with full audit trails.

5. An AI's Perspective: Why Zuar DXP Is the Ideal BI Platform for the AI Era
As an AI coding assistant that has worked across dozens of platforms and frameworks, here is what makes Zuar DXP stand out:
The abstraction is at the right level. Zuar doesn't try to replace code with drag-and-drop for complex use cases. It doesn't force everything through a proprietary expression language. It gives you standard web technologies (HTML, CSS, JS) and standard data technologies (SQL, Python) inside a framework that handles the hard, boring, essential infrastructure. That's exactly the kind of environment where AI assistants produce their best work — writing real code against real standards, not fighting platform-specific constraints.
The feedback loop is fast. In Portal, you edit a Block, save it, and see the result immediately. In Runner, you edit a Job, run it, and see the output in seconds. There's no compilation step, no packaging workflow, no deployment pipeline between "the AI wrote the code" and "we can see if it works." That rapid iteration cycle is what turns AI from a novelty into a genuine productivity multiplier.
The security model is built in, not bolted on. Row Level Security at the connection level means AI-generated dashboard code cannot bypass data governance, even accidentally. The credentials obfuscation system means AI-generated pipeline code never sees or stores secrets. The single-tenant architecture means there's no risk of cross-customer data leakage — and it means custom AI integrations, from retrieval-augmented generation pipelines to autonomous agents, can operate within a secure perimeter without the constraints imposed by shared infrastructure. These aren't features you configure after the fact — they're architectural guarantees.
The platform grows with ambition. The same Block that renders a simple KPI card can render a full D3.js lineage diagram. The same Job that runs a three-line SQL query can run a 500-line Python script that calls external APIs, processes recursive graph structures, and writes results to multiple output tables. There's no moment where you "outgrow" the platform and need to migrate to a custom application. The platform is the custom application.

Conclusion: The BI Platform Decision Has Changed
If your team is evaluating BI platforms in 2026, the question isn't just about chart types, data connectors, or per-seat pricing. The question is: "How much leverage will this platform give us when we pair it with AI?"
Tableau gives you polished visualizations within its paradigm. Power BI gives you Microsoft ecosystem integration. These are real strengths, and they serve real use cases.
But if you need to build something that doesn't fit in a predefined widget — an operational dashboard with interactive lineage diagrams, coordinated multi-query analytics, embedded business logic, and cross-visualization interactivity — you need a platform that gives you a canvas, not a template.
Zuar DXP gives you that canvas on both the front end and the back end. AI assistants give you the ability to fill that canvas with production-quality code at unprecedented speed. Together, they represent something genuinely new: a BI platform where the limit is your imagination, not your platform's feature list.
The Runner Job Health Explorer is just one example. What will your team build?
Ready to see what Zuar DXP can do for your team? Contact Zuar to schedule a demo and explore how AI-assisted development on an open, extensible platform can transform your BI capabilities.

FAQ
Q: Do I need to be a developer to use Zuar Portal's Block widget?
A: Not anymore. With AI coding assistants, anyone who can describe what they want in plain language can generate functional HTML, CSS, and JavaScript for a Block. The platform handles security, authentication, and data access — you (and your AI assistant) handle the design and logic.
Q: How does Zuar Runner compare to tools like Fivetran or Airbyte?
A: Runner is a full pipeline orchestration engine, not just a connector layer. It handles ingestion, transformation, custom scripting (SQL, Python, BASH), scheduling, monitoring, and output — all in a single system with an obfuscated credentials vault. It's closer to a managed Airflow with built-in connectors than a standalone ELT tool.
Q: Is the Runner Job Health Explorer available out of the box?
A: The RJHE was built as a custom dashboard using Portal's Block widget and Runner's custom jobs. It demonstrates what's possible on the platform and can be deployed for all Zuar DXP customers to help monitor the Runner component of the platform. Zuar can help your team build operational dashboards of all kinds, tailored to your specific business, monitoring and diagnostics needs.
Q: What does "single-tenant isolated instance" mean for my data?
A: Every Zuar DXP deployment runs in its own isolated environment — its own servers, its own database, its own network boundary. Your data never shares infrastructure with another customer's data. This is a fundamental architectural choice, not a configuration option. It also means your organization has the freedom to deploy custom AI integrations — agentic systems, specialized models, retrieval-augmented generation pipelines — without the security restrictions or performance contention that multitenant platforms impose.
Q: Can AI assistants access my data through Zuar DXP?
A: AI coding assistants help you write code that runs within Zuar DXP's security framework. They generate SQL queries, JavaScript visualizations, and Python transformations. Your data stays within your single-tenant instance, governed by Row Level Security and connection-level access controls. The AI writes the instructions; the platform executes them securely.